
Libere el poder del análisis de localización en tiempo real para anticipar y neutralizar las actividades fraudulentas. Nuestro sistema descifra intrincados patrones de comportamiento, señalando escenarios de viajes imposibles, cambios repentinos de ubicación y otras anomalías invisibles para las medidas de seguridad convencionales. Entre en el futuro de la prevención del fraude.

Fortifique su perímetro digital con una supervisión implacable de la actividad de inicio de sesión. Al comparar datos históricos e identificar intentos de acceso sospechosos desde dispositivos o ubicaciones desconocidos, nuestro sistema actúa como un escudo impenetrable contra el robo de identidad. Proteja su imperio.

Impida de forma preventiva la creación de cuentas fraudulentas con nuestra verificación de identidad avanzada. Al examinar meticulosamente los datos de registro, incluida la ubicación, desenmascaramos las identidades sintéticas y evitamos el fraude posterior, protegiendo su ecosistema desde el principio.

Integre funciones de detección de malware de última generación para identificar el software malicioso que acecha en los dispositivos de los usuarios. Evite el robo de credenciales, la filtración de datos y el riesgo para el sistema con nuestra defensa proactiva frente al malware.

Controle su postura de seguridad con reglas totalmente personalizables basadas en las necesidades únicas de su empresa. Defina umbrales de riesgo, identifique patrones de comportamiento sospechosos y automatice las respuestas para lograr una defensa adaptable que evolucione con el panorama de las amenazas.

Descifre la compleja red de la delincuencia financiera con análisis avanzados de transacciones y conocimientos basados en la localización. Nuestro sistema detecta actividades sospechosas de blanqueo de capitales, lo que le permite cumplir la normativa y proteger su integridad financiera.

Visualice la concentración de actividad fraudulenta con mapas geográficos dinámicos. Identifique las zonas de alto riesgo, despliegue medidas de seguridad específicas e interrumpa preventivamente las tendencias de fraude emergentes. Adelántese a los acontecimientos.

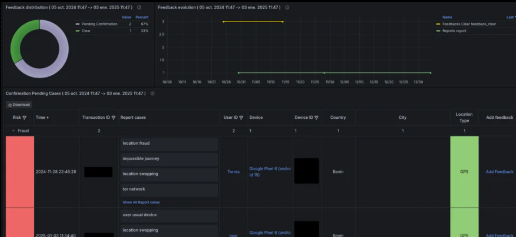
Centralice sus investigaciones de fraude con nuestra potente plataforma de gestión de casos. Agilice los flujos de trabajo, facilite la colaboración en equipo y genere informes exhaustivos para una resolución de incidentes eficaz y una toma de decisiones basada en datos. Tome el control de lo que esta sucediendo.

Adéntrese en el submundo digital con análisis forenses granulares de los dispositivos y ubicaciones de los usuarios implicados en actividades fraudulentas. Descubra pruebas fundamentales, reconstruya vectores de ataque y prepare respuestas informadas con una perspectiva de investigación sin precedentes.

Proteja a sus usuarios del panorama en constante evolución de las estafas digitales. Nuestro sistema detecta phishing, smishing, vishing y otras tácticas de ingeniería social, protegiendo a su comunidad de la manipulación y las pérdidas económicas.

Obtenga una localización totalmente precisa para sus aplicaciones.
Recolección de datos:
Datos de ubicación
Datos del usuario
Datos del dispositivo
Datos del navegador
Datos de la aplicación
Datos de la red
Enriquecimiento de datos e inteligencia:
Inteligencia de ubicación
Ubicación de Ironchip
Conjunto de herramientas:
Panel de visualización
Recuperación de datos en tiempo real
API HTTP
Webhook
Retención de datos:
Retención de datos por 3 meses
Obtén toda la Inteligencia Ironchip para tomar decisiones, Incluye Gather, más:
Enriquecimiento de datos e inteligencia:
Inteligencia de ubicación
Ubicación de Ironchip
Ubicación de red
Ubicación electromagnética
Ubicación GPS
Inteligencia del usuario
Inteligencia del dispositivo
Inteligencia del navegador
Inteligencia de la aplicación
Inteligencia de la red
Prevención de fraudes:
Manipulación de ubicación
Manipulación de dispositivos
Lista negra y lista blanca
Conjunto de herramientas:
Panel de visualización
Panel de análisis forense
Reglas y lógica personalizadas
Recuperación de datos en tiempo real:
API HTTP
Webhook
Websocket
Retención de datos:
Retención de datos extendida hasta 12 meses
La experiencia completa de Ironchip en detección de fraudes, incluye UNDERSTAND, y además:
Prevención de fraudes:
Manipulación de ubicación
Manipulación de dispositivos
Lista negra y lista blanca
Detección de malware
Suplantación de cuenta (Account Takeover)
Identidad sintética
Lavado de dinero
Inteligencia compartida
Conjunto de herramientas:
Panel de visualización
Panel de análisis forense
Reglas y lógica personalizadas
Gestor de casos de fraude
Data lake y analítica
Recuperación de datos en tiempo real:
API HTTP
Webhook
Websocket
Retención de datos:
Retención de datos extendida hasta 24 meses
Obten una demo gratuita
Protegiendo a las empresas de América Latina desde hace más de 13 años. Ofrecemos soluciones integrales de ciberseguridad, asesoría técnica especializada y soporte personalizado para garantizar la continuidad de tu negocio frente a las amenazas digitales.
(hacer clic en sellos)
(hacer clic en sellos)